안녕하세요
이번 시간에는 Telegraf로 수집한 데이터를 InfluxDB 2.0 전송해서
InfluxDB 2.0 GUI 웹 인터페이스에서 확인해 보는 실습을 진행하겠습니다.
1. InfluxDB GUI 시작하기


초기 세팅 화면인데 [Username, Password, Initial Organization Name, Initial Bucket Name]을 채워줍니다.
추후에 변경할 수 있으니 그냥 아무렇게나 설정해주셔도 무방합니다.

[Quick Start]를 눌러 시작합니다.
2. 데이터 로드하기

[Load your data]를 클릭하거나 좌측에 [Data] 탭을 선택합니다.
(1) Token 값 확인하기

처음 InfluxDB GUI에 들어와서 보이는 이 토큰은 admin token입니다.

export INFLUX_TOKEN=<Token 값>
모든 [read/write] 권한이 다 있기 때문에 관리 용도로 사용해 주시면 되겠습니다.
다음과 같이 [INFLUX_TOKEN]을 export하여 사용할 수 있습니다.
(2) Telegraf 설정하기

[Telegraf] 탭을 선택하면 다음과 같이 Telegraf Create Configuration 화면이 나옵니다.


현재 시스템에 대해서 Telegraf로 데이터를 수집합니다. [System] - [Continue]를 선택합니다.

Telegraf 설정 파일의 이름을 적어 줍니다. Plugins로 보이는 것은 수집할 Metric입니다.
(3) API TOKEN 적용하기


export INFLUX_TOKEN=<API TOKEN 값>
첫 번째로 보이는 것은 Telegraf API Token 값인데 위에서 봤던 것처럼 export 하여 사용할 수 있습니다.


이 API TOKEN은 Tokens 탭으로 돌아가면 토큰이 1개 더 생긴 것을 확인할 수 있는데
Telegraf에 대해 최소 권한으로 read 권한이 부여된 토큰임을 확인할 수 있습니다.
3. Telegraf 실행하기
(1) API로 Telegraf 실행하기


다음 코드를 [Copy to clipboard]로 복사한 후 붙여넣으면 Telegraf가 실행되는데 API를 통해 실행되는 모습입니다.
(2) Telegraf 설정 파일로 실행하기


[Telegraf] 탭에서 생성했던 Telegraf_sysinfo를 클릭하면 다음과 같은 화면을 볼 수 있는데 Windows 환경이거나 FTP가 가능한 상태라면 [Download Config]를 통해 다운로드하여 파일을 옮겨 실행해도 괜찮습니다. 그게 아니라면 전체 코드를 복사합니다.



vi telegraf_sysinfo.conf
[입력 모드 전환] - [복사 붙여넣기]
:wq
telegraf --config telegraf_sysinfo.conf #telegraf 실행하기
복사한 내용을 telegraf_sysinfo.conf 파일을 만들어서 붙여넣고 저장한 후 실행해 줍니다.
실행하게 되면 Telegraf가 시스템의 정보를 정상적으로 수집하기 시작합니다.
4. Telegraf로 정상적으로 수집되고 있는지 InfluxDB를 통해 확인하기

왼쪽에 [Explore]를 선택한 후 확인하고 싶은 Metric과 host를 선택한 후 [Submit]을 누르면 그래프로 확인할 수 있습니다.
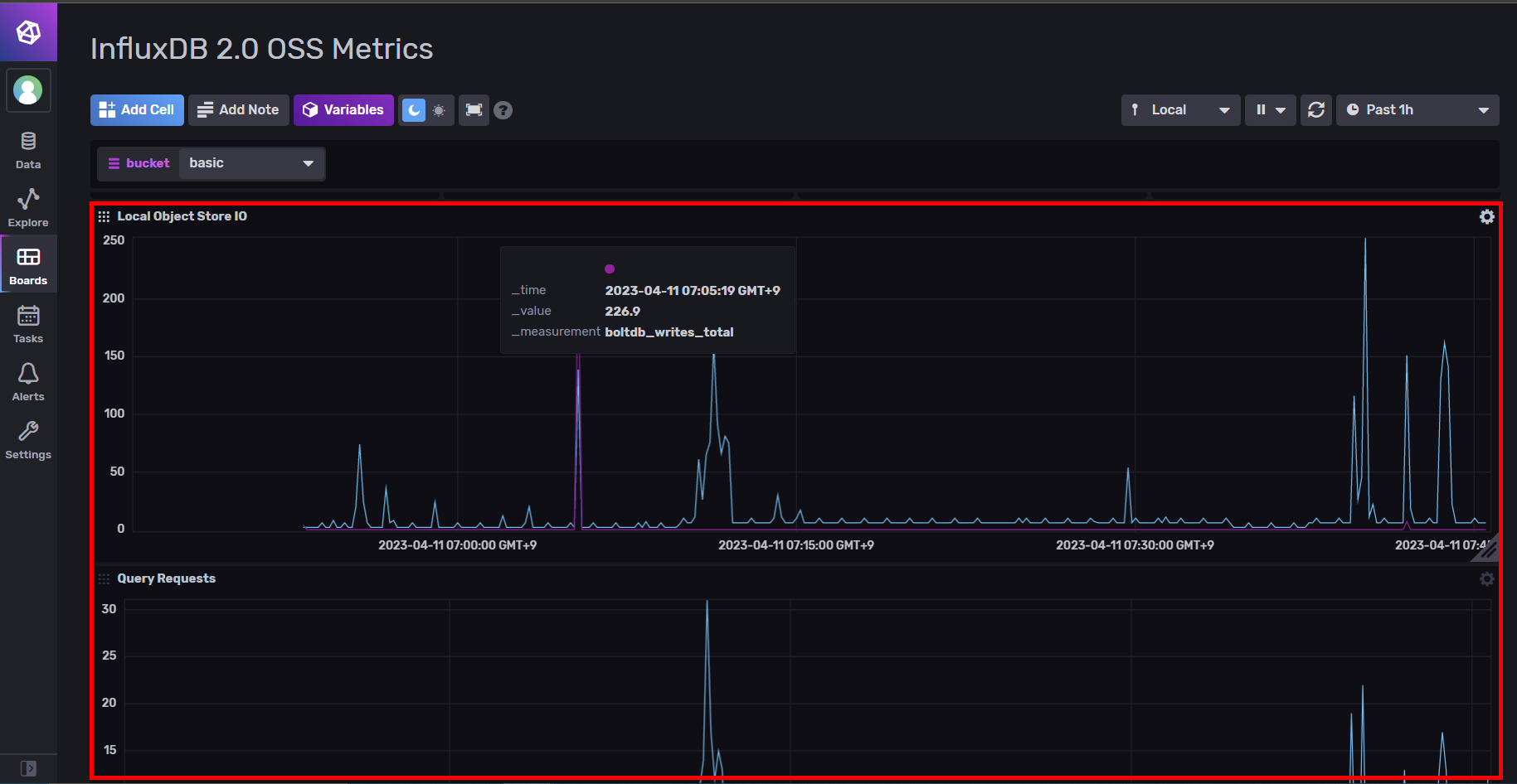
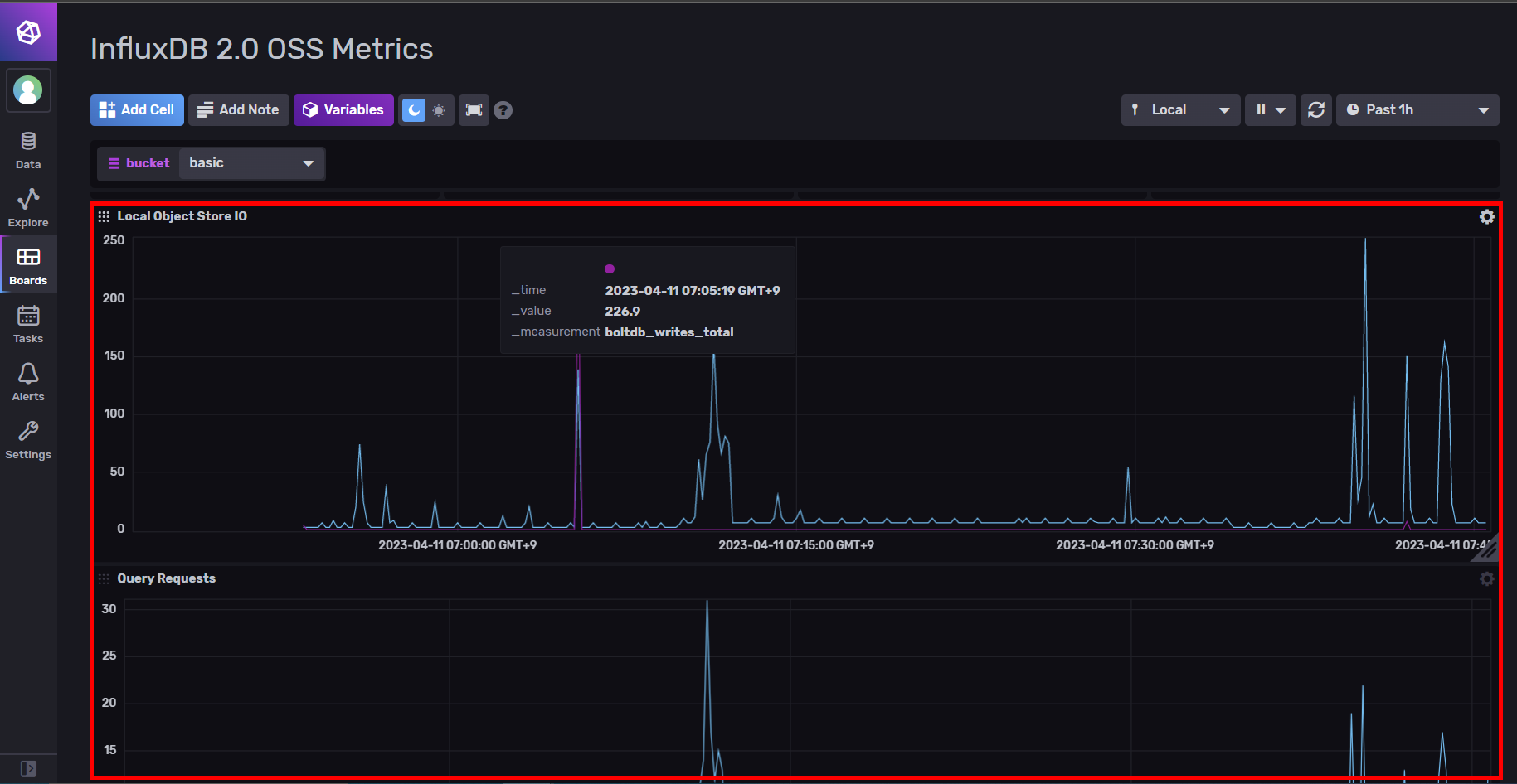
5. InfluxDB 2.0 기본 대시보드

왼쪽에 [Boards] 탭을 선택하면 InfluxDB는 기본적으로 제공하는 대시보드가 있고 우측 상단에 [Create Dashboard]를 통해 대시보드를 새롭게 생성할 수도 있습니다.


대시보드를 따로 생성하지 않아도 이렇게 기본적으로 제공하는 대시보드가 있기 때문에 손쉽게 확인할 수 있습니다.
6. 그 외 기능

[Data] 탭에서는 여러 강력한 라이브러리와 플러그인을 지원하고
[Task] 탭에서는 수행할 작업을 등록하거나 cron을 통해 주기적으로 실행하게 하는 것이 가능합니다.
[Alerts] 탭에서는 모니터링 결과를 알림으로 보내는 기능을 제공합니다.
이번 시간에는 Telegraf로 데이터를 수집하고 실행하여 InfluxDB에서 수집된 내용을 확인해봤습니다. InfluxDB 2.0은 GUI 웹을 지원하여 조금 더 사용자 친화적이고 편리하게 사용할 수 있고 다양한 라이브러리와 플러그인 지원합니다.
감사합니다.
'OSS' 카테고리의 다른 글
| [OSS] Prometheus에 대해 알아보고 여러 방법으로 Ubuntu 22.04 LTS에 설치하기 (3) | 2023.04.13 |
|---|---|
| [OSS] InfluxDB 2.0과 Grafana를 연동하여 TIG(Telegraf, InfluxDB, Grafana) 환경 구성하기 (1) | 2023.04.12 |
| [OSS] Grafana에 대해 알아보고 Ubuntu 22.04 LTS에 설치하기 / Grafana 초기 아이디, 비밀번호 (0) | 2023.04.12 |
| [OSS] InfluxDB에 대해 알아보고 Ubuntu 22.04 LTS에 설치하기(InfluxDB 2.0 최신) (0) | 2023.04.10 |
| [OSS] Telegraf에 대해 알아보고 Ubuntu 22.04 LTS에 설치하기 (0) | 2023.04.10 |
클라우드, 개발, 자격증, 취업 정보 등 IT 정보 공간
포스팅이 좋았다면 "좋아요❤️" 또는 "구독👍🏻" 해주세요!